客户评价
说明
助力建设投资安全生成、高效管理和智慧运营
利用数字孪生技术构建智慧建设投资数字空间,以视觉效果、全面数据集成、场景化业务展示为支撑,有效提升珠海高栏港经济特区投资机构进行生产投资跟管理、运营、政务等业务监控管理效率,支撑智慧城市、智慧园区辅助决策。
将传统生产材料数字化上云,提供创新的数字孪生运营可视化交互门户服务。数字系统由高栏经济发展规划部联合字跃网络科技开发建设,通过应用数字孪生、三维可视化技术构建和打通数据壁垒,实现数据资源一体化。
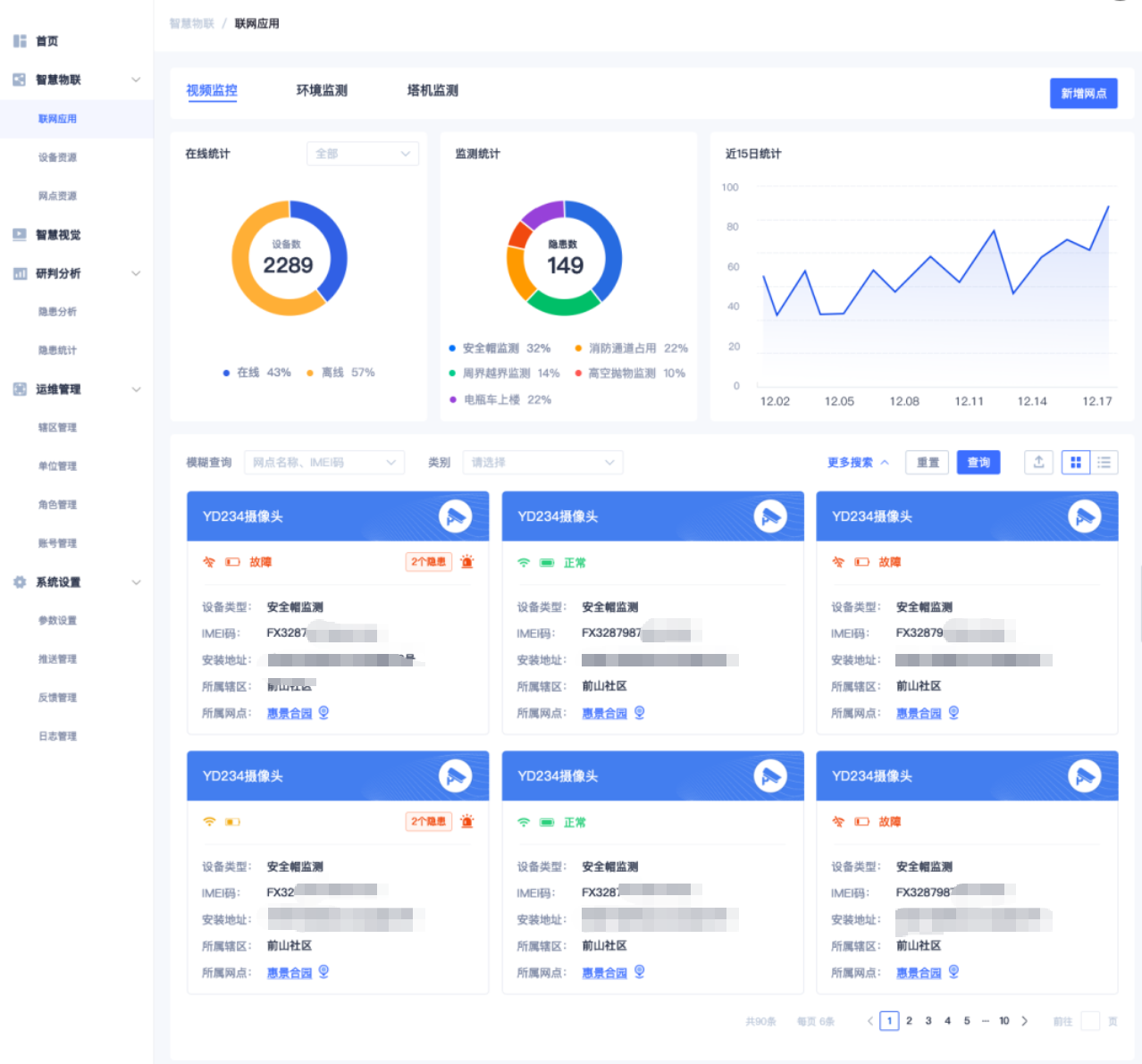
实现智慧建设管控平台进行产业链视觉分析,研判分析,环境数据监测,园区监测,道路监测,安防监测。

实现可视化运营管理,完整呈现产业园区内的楼宇以及周边环境的建筑、道路、桥梁分布,从园区外部到房间的内部结构实现多层级管理。与各平台进行信息整合,实现园区日常整体态势及突发事件联动,辅助管理人员提升管控力度和处置突发事件效率
大数据采集各项生产指标分析后,能够自动生成各种形式的报告,包括文字报告、图表报告、数据报表等。这些报告能够全面反映政治生态的状况和问题,为决策者提供参考和支持
贯通内外部系统、上下游资源,提升不同专业数据共享能力,充分挖掘环境数据价值,实现环境系统不同专业的互联互通、协同发展。对各系统的集中整合管理,为管理者提供全视角管理和综合调度能力,实现环境数据的共享共用、数据决策,支撑环境数字化建设
系统集成大数据中心和可视化系统,采用3D+BIM仿真技术,通过数据中心园区、建筑、安防设备、端口逐级可视化浏览,实现数据中心室内和室外环境的可视化管理和展示能力。

开发框架:采用React Native框架进行跨平台开发,分别支持Windwos、国产级电脑操作系统和 Ios、Android移动操作系统。
后端服务:使用PHP+Python+go语言搭建后端服务器,处理数据结构,与物联硬件进行通信。
数据能力:使用go语言进行数据分析中间件微服务系统开发。
BIM能力:使用unity + Maya 专业建模渲染软件实现仿真模型。
数据库:选用MySql作为数据库,存储用户信息、车辆数据等。
通信协议:采用MQTT协议实现APP与车辆硬件之间的实时通信。
硬件控制单元:ADAS/AD ECU 集成架构。




若需要同类案例演示请咨询我们
通过智慧建设管控平台,可以实现设备设施的实时监控和预警,及时发现并解决问题,提高管理效率。
平台收集的数据可以用于分析设备设施的运行状况,为决策提供数据支持,提高决策质量。
通过数据分析,可以更合理地配置人力和物力资源,提高资源利用效率。
字跃网络科技作为数字孪生可视化管理软件领域的建设者,为传统产业转型提供智慧系统解决方案。
研发建成集电控、水控、消控、车控、监控、人控为一体,结合网格化管理系统和统一告警系统形成了新一代智慧园区综合管理平台,助力园区全面迈向数字化、智能化、可视化管理服务新形态
Copyright © 2022.珠海字跃网络有限公司版权所有 粤ICP备2022035164号-1